Contractor Scorecard: Enhance Your Provider Performance
The updated version of our popular tool for evaluating provider performance gives you access to all performance data in one place.
Get the insights you need to keep getting better.
We’re excited to announce the launch of Contractor Scorecard 2.0, the updated version of our popular tool for evaluating provider performance.* Starting July 25, you’ll be able to access all performance data in one place. This includes data from the original Contractor Scorecard and Provider Search.
What’s new
How it works
What your provider sees
Frequently asked questions
What’s new?
- New! Quality, Speed, Price, and Engagement Scores from Provider Search are now visible in Contractor Scorecard 2.0.
- New! Get a complete view of provider performance over time, from a high-level view of your network down to each individual provider.
- New! Track the key performance indicators (KPIs) that drive the scores, and drill down into the related work orders and invoices behind the numbers.
It’s now easier than ever to identify opportunities to elevate your customer experience and boost profitability
The new scorecard makes it easier for you to track your provider performance and find ways to continually improve results.
By giving providers the same visibility into their performance, you can have more productive negotiations, create a stronger partnership, and improve service outcomes.
“The kind of objective statistics that ServiceChannel provides is worth its weight in gold”
Nick Sestito, Partner, T&J Electric
The scores and metrics in Contractor Scorecard 2.0 align directly with those in Provider Search. When the scorecard shows the opportunity to upgrade to better performance, click on Provider Search to find new providers in seconds. Then, compare those providers side-by-side to make data-driven decisions about which providers are right for you.
Get more of the answers you need to succeed
Contractor Scorecard 2.0 gives you answers to important questions about managing your provider network:
- How does our provider performance compare to the overall market?
- How can we improve service for our most profitable locations?
- What recurring issues should we address in our quarterly reviews with providers?
- Who are our best providers and how can we build on their strengths?
- How should we coach providers who are underperforming?
- Which providers should we allocate more work to?
How it works
Starting July 25, when you log into ServiceChannel, simply click on the Scorecard tab at the top of any page to view Contractor Scorecard 2.0.
See scores for individual providers and how your network stacks up against the overall market

- Get a quick snapshot of how your provider scores stack up against the thousands of providers on ServiceChannel across four performance tiers: top, average, below average, and bottom.
- See a list of providers and their scores, with filters for trade, work order priority, location, and date range.
- Just click on any score to see more of the details behind it.
- When there’s an opportunity to upgrade to better performance, click on Provider Search to find and compare new providers side-by-side.
Dive into the metrics behind each score

- From the Speed, Quality, Engagement, and Price tabs, you can see a breakdown of how your network compares to all the providers on ServiceChannel for that score. Click on the chart to see the providers in that tier.
- For any given provider, you can see how they’re doing on each of the KPIs that make up that score.
- Click on any score to see the related work orders (or invoices for Price Score).
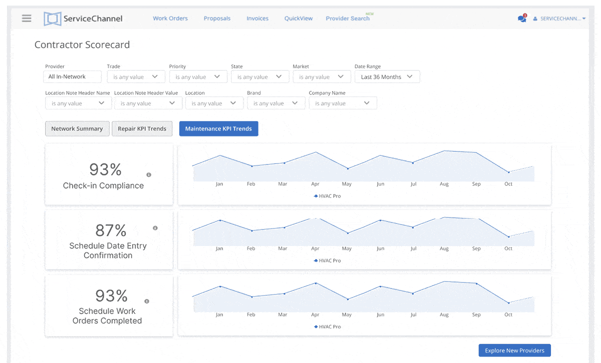
Check on performance trends over time

- Click the “Repair KPI Trends” button to see the performance trends for your providers on each score and its contributing KPIs over time.
- By default, you see these metrics as an average over all your providers. Filter to see the metrics for a specific provider or group of providers.
- Click on any point in a chart to see all related work orders.
What your provider sees

With Contractor Scorecard 2.0, you and your provider can now see the same data on the work they do for you, including performance scores and detailed KPIs. These mutually shared insights can strengthen your partnership and make your regular performance reviews more productive.
* Price Scores are only available for provider work performed in the U.S. Links to Provider Search will only be visible if the Provider Search feature is enabled in your account.
What’s the difference between the new Contractor Scorecard 2.0 and version 1.0?
Contractor Scorecard 2.0 includes all the insights of version 1.0 and more, including Speed, Quality, Price, and Engagement Scores and the KPIs that contribute to those scores.
Some of the same KPIs are included, such as on-time arrival rate. The calculations for those KPIs have been updated, however, so they are not directly comparable between versions.
The new scorecard provides a more intuitive interface, putting the critical information and insights you and your providers need front and center.
Are the scores in Contractor Scorecard 2.0 the same as in Provider Search?
The Speed, Quality, Price, and Engagement Scores shown in Contractor Scorecard 2.0 and Provider Search are calculated the same way, but the values are different. In Contractor Scorecard 2.0, the scores are based on the provider’s work orders in your account only. In Provider Search, the scores are based on all the provider’s work orders across all their clients on the ServiceChannel Platform.
Will Contractor Scorecard 1.0 still be available?
We encourage you to transition to Contractor Scorecard 2.0 as soon as you can update your provider management process. Contractor Scorecard 2.0 will replace the 1.0 version, but we will keep it available until at least Dec 31, 2023, to support the transition.
What scorecard should we use for our internal providers or technicians?
You should continue to use Contractor Scorecard 1.0 to track your internal providers. In the future, we will release a new dashboard dedicated to internal provider performance.
How is performance measured for maintenance work orders?
A maintenance score is included in the Network Summary page of the new scorecard. The input KPIs are shown on the Maintenance KPI Trends page: check-in compliance, schedule date confirmation, and work orders completed on schedule. Click on any point in the charts to see the related work orders.

The “Maintenance KPI Trends” tab shows how your provider(s) are doing on maintenance work orders.
What is a good performance score?
ServiceChannel evaluates provider performance across four key dimensions of service: Speed, Quality, Price, and Engagement Scores. Each score is calculated from a weighted set of key KPIs.
Remember that scores are based on an absolute scale of performance, so scoring at or near 100 is impossible in the real world. For example, a speed score of 68 or higher puts a provider in the top 25% of all vendors.
For easy insight, Contractor Scorecard 2.0 shows how your providers fall into one of four standard performance tiers for each score: Top, Average, Below Average, and Bottom.
The performance tiers for each score are defined based on the performance of all providers on the ServiceChannel Platform, across all trades and regions. In the future, we’ll enable more benchmarking by comparing providers within a specific trade or geographic area.
Score ranges by performance tier

For more details on how scores work and are calculated, refer to ServiceChannel University