Summer 2024 Product Release
Announcing powerful new tools to manage provider relationships, asset downtime, costs, and compliance risks at every location.
Strengthen provider relationships, reduce downtime and costs, and minimize your risk
We’re excited to announce new features and tools coming soon in our Summer 2024 Product Release that will help you proactively manage your providers, assets, and compliance while avoiding unnecessary expenses.
Highlights
- Strengthen your provider network with time-saving tools. It’s now easier than ever to track regular business reviews, discover providers that align with your goals, and adjust your rankings to maintain the right mix.
- Avoid paying for landlord responsibilities. Keep track of the repairs your landlord is responsible for and automatically dispatch work orders to them.
- Schedule services faster with the new Planned Maintenance module. See all your recurring services on a new dashboard and create services with fewer clicks to ensure that nothing stands in the way of your proactive facilities strategy.
- Reduce downtime and revenue loss with asset condition monitoring. Automatically dispatch a provider when a connected sensor identifies a problem, and then know when the problem has been solved.
- Uplevel your compliance to avoid risks. Stay compliant with evolving refrigerant emissions regulations, add compliance tracking to your maintenance program, and give technicians the information they need to get the job done safely and correctly.
Strengthen your provider network with time-saving tools
ServiceChannel recently introduced the game-changing Framework for a Strong Provider Network based on decades of experience by leading facilities management experts. The new framework provides the industry’s first clear, strategic model to uphold your brand experience and ensure business continuity – all with the right mix of the highest quality, most cost-effective service providers in the market.

We’re committed to delivering the tools you need so proactive provider management can become a seamless part of your organization’s standard operating procedures. Here is how we are helping you manage key actions with this release.
Framework Action 1: Measure performance – Establish clear performance metrics and use data to objectively assess provider service quality.
New! Track status of provider reviews in Compliance Manager
Conducting regular business reviews is key to improving the performance and cost-effectiveness of your network. To make this part of standard operations, you can now track the status of your provider reviews in Compliance Manager.
Get started by setting the due date for each provider review. Then, record your notes from each review to see trends and ensure issues are promptly addressed.


Framework Action 2: Identify areas to improve – Benchmark provider performance against industry standards. Provide a scorecard and feedback for improvement. Consider replacements if necessary.
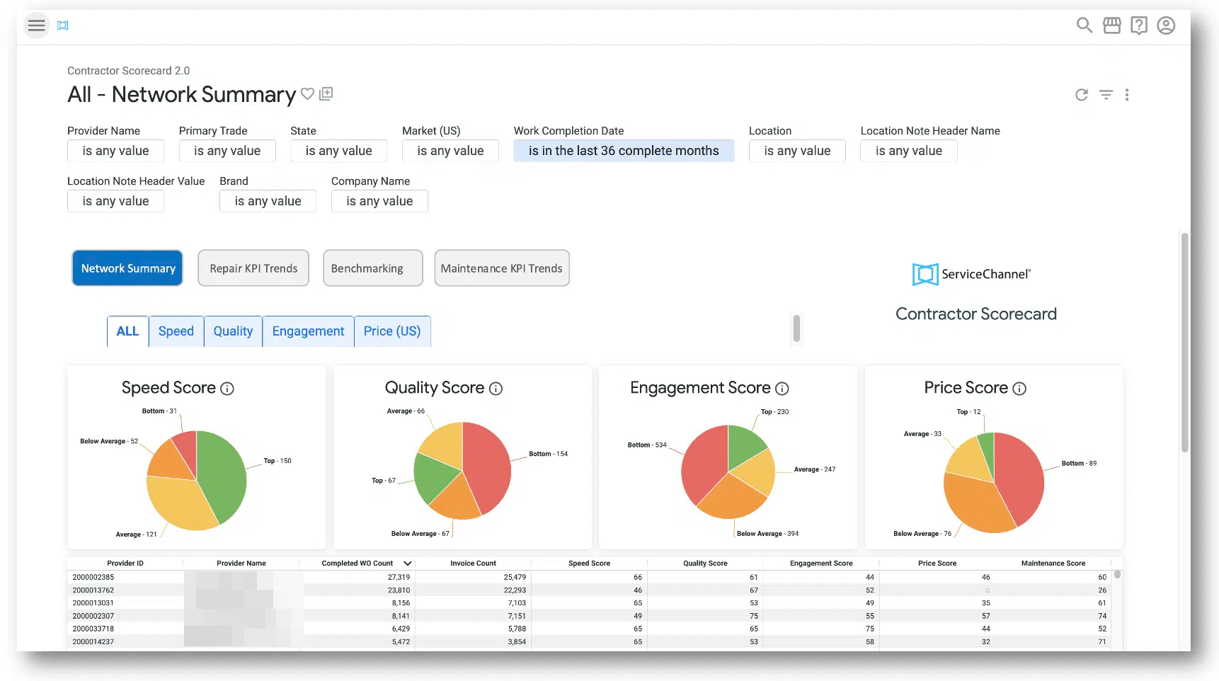
Schedule reports in your Contractor Scorecard
Your scorecard, introduced last year, includes scores for speed, quality, engagement, and price. Plus, you can benchmark providers in your network against each other and the overall market.
- See your all-stars and build on their strengths.
- Pinpoint recurring issues to improve service for your most profitable locations.
- Coach providers who may be underperforming during regular business reviews.
- Decide which providers to reward with more work and when to use Provider Search to find replacements.
Review your scorecard by clicking on the drop-down menu > Analytics > SC Dashboards > Contractor Scorecard (contact your ServiceChannel Administrator for access).
Note: On July 24, 2024, the original Scorecard 1.0 will be discontinued. Be sure to set up scheduled reports in the updated Scorecard to gain insights for your regularly scheduled business reviews.
See My Scorecard >

Framework Action 3: Test new providers – Onboard new providers regularly and evaluate their initial performance to ensure they meet your organization’s standards.
New! See provider strengths at a glance in Provider Search*
To help you choose the best provider available for your needs, you’ll now see each provider’s strengths in Provider Search results. Badges include Cost-Effectiveness, Top Quality, Top Speed, and Top Engagement for providers performing in the top 25% for the selected trade. Highlights include Trade Match, Industry Match, New Local Provider, Office Nearby, Self-Performer, Diverse Business, and Highly Responsive (fast to accept invitations).
Click on Provider Search in the navigation menu and conduct a search to see this in action.

New! Save time finding alternate providers
To save you time and keep your process on track when your invitation to a new provider is declined or expired, you will now see suggestions for similar providers on the Invitations page, in the emails notifying you of declined invites, and on the search results page.*
To see your invitations, go to menu > click Compliance (Private Network) > hover over Contractors > and click Invitations.

New! Rank providers from your invitations page
Quickly rank your new providers as soon as they accept your invitation with the new Rank Provider button on the invitations page.
To get started, click on the drop-down menu > Compliance (Private Network) > hover over Contractors > Invitations > then click the Rank Provider button.
New! Assign new providers more quickly and easily
Easily manage your provider assignments with the Provider Assignment Waitlist. You can quickly scroll through available providers at the top of the page and assign providers or adjust your current provider assignments. To use the updated provider assignment tool:
- Go to menu > Locations & Provider Assignments
- Option 1: Click on Assign Providers on one of the provider cards in the Unassigned Provider Waitlist.
- Option 2: Click on the + (plus sign) button to assign providers
- Quickly find providers by typing their name.
- Then, select the correct locations for each trade to easily switch your provider assignments.
Framework Action 4: Expand on Success – Grow relationships with high-performing providers while ensuring backups are prepared and dependable.
New! Rank providers by service type
When you have multiple providers assigned to a location, you can now easily keep track of their specialized responsibilities in your rankings.
Service types like Warranty, Landlord, Internal, Parts Order, CapEx, Government, Deferred Service, and Planned Maintenance make it easy to assign providers to the right work orders.
To get started, go to menu > Locations & Provider Assignments > and click on Reserved Ranks to assign service types.

New! Track status of new provider reviews in Compliance Manager
Once a new provider is added to your network and demonstrates solid performance on their initial work orders, you can start tracking their reviews along with your other providers in Compliance Manager. Early and frequent reviews of new providers are important so you can:
- Set good practices from the start to ensure they continue to meet your expectations.
- Pinpoint issues right away to make sure they don’t become bigger problems.
- Decide which providers to reward with even more work and when to use Provider Search to find replacements.
Get started by setting the due date for each provider review. Then record your notes from each review, informed by your Contractor Scorecard to see trends and ensure issues are promptly addressed.


Avoid paying for landlord responsibilities
It’s important to ensure that the repairs and maintenance defined as the landlord’s responsibility in your lease get assigned to the landlord and don’t come out of your budget.
Now you don’t have to check your lease records every time you get a new service request, because you can track landlord responsibilities right in ServiceChannel. Have your lease data at your fingertips and automatically dispatch work covered by your lease to an internal provider, who can share it with your landlord.
New! Accruent Lucernex Integration
With the new integration between ServiceChannel and the Accruent Lucernex lease management system, you can automatically sync landlord responsibilities as leases change.
- Reduce your operating costs. ServiceChannel automatically dispatches work orders to the provider assigned to landlord responsibilities for each location, whether that’s an internal provider or directly to the landlord, so you avoid paying out of pocket.
- Analyze spend based on landlord responsibilities. With your landlord responsibilities tracked in ServiceChannel by location, trade, and category, you can identify opportunities to renegotiate leases and avoid future expenses.
- Flexible options for importing responsibilities. You can manually add landlord responsibilities, bulk import a template, connect to Accruent Lucernex, or integrate with any lease management solution.
To get started, go to the Locations & Provider Assignments page > select a location > click on the new Landlord tab. To edit landlord responsibilities, users need the Location Admin role.
See Landlord Responsibilities >

Schedule services faster with the Planned Maintenance module
From pest control to fire and life safety, an effective planned maintenance (PM) program is critical to deliver on customer expectations, so we’re making that easier than ever for you to manage.
New! PM dashboard and streamlined workflow
- See all your PM services on a new dashboard. The redesigned Planned Maintenance module gives you a simpler and more intuitive experience, starting with a holistic view of your entire PM program on the new dashboard.
- Create services with fewer clicks. The streamlined workflow for creating and editing planned maintenance services ensures that nothing stands in the way of your proactive facilities strategy.
Contact your CSM or Support to enable the Planned Maintenance module.
Watch a 2-minute demo of the new Planned Maintenance module

Reduce downtime and revenue loss with asset condition monitoring
To prevent downtime, revenue loss, and disappointed customers, it is essential to understand the condition of assets in the field and to be alerted as soon as an issue arises — or even before it happens. This is especially critical for refrigerated assets in grocery and convenience stores with the risk of lost product.
New! Accruent Observe Integration
With the new integration of ServiceChannel and Accruent Observe energy management and IoT remote monitoring software, providers can be automatically dispatched when a sensor identifies a problem — and show you the minute it’s been resolved.
- Reduce asset downtime with automation. Create work orders automatically in ServiceChannel based on your customizable rules for alarms and thresholds in Observe, so you can troubleshoot and get providers onsite faster.
- Verify that equipment is operational. After an alarm in Observe automatically creates a work order in ServiceChannel, you can prevent the work order from being closed until the alarm is cleared and the asset is operational again.
See ServiceChannel + Observe >
Uplevel your compliance to avoid risks
New! Stay compliant with changing refrigerant regulations
ServiceChannel’s refrigerant tracking solution is a critical tool for many of the largest grocers in the world, who rely on it to stay compliant with emissions regulations and their own sustainability commitments.
With upcoming EPA regulatory changes, industries beyond grocery will be required to track refrigerant leaks.
Enhancements to refrigerant tracking make it easier than ever for you to track your compliance with changing greenhouse gas emission regulations.
- Track EPA certification of providers. Require external technicians to upload their certification document before they can check-in to refrigerated asset work orders.
- Enforce your compliance standards. During check-out, you can require providers to acknowledge compliance with your organization’s standards for quarterly and annual leak inspections.
- Keep complete records of compliance. Track multiple leak records on a single leak event, to ensure you have complete documentation for reporting to regulatory agencies and the details you need to proactively reduce leakage.
- Get started quickly. Start tracking refrigerant use only at locations where refrigerated assets already exist in ServiceChannel, and then capture additional data on those assets at your own pace.
New! Add Compliance tracking to your planned maintenance program
Compliance is all about tracking that you’re playing by the rules. To make that easier at scale, you can now designate a planned maintenance (PM) service type as Compliance.
After your provider completes the compliance work order, they can record the outcome status as Pass, Fail, or Pass with remedial work recommended. They can also capture the compliance validity dates, so you can take action before your compliance expires. Plus, the new Compliance Dashboard in Analytics helps you identify failed work orders, avoid fines, and keep your facilities up to code.
To create a compliance PM service, first contact your CSM or Support to have this feature enabled. Then go to menu > click on Planned Maintenance > click on Create Service > and select Compliance from the Planned Maintenance Type menu.
New! Require technicians to complete checklists before check-in
To help ensure that your technicians have the information they need to get a job done correctly and safely, you can now prevent them from checking in to a work order until they have completed the required items on a checklist.
You can use checklists to ask questions, to capture file attachments, and now to require that they click on a link to additional information. Example use cases include: to require acknowledgement of your company’s standard operating procedures (SOP), give instructions for accessing the roof, share precautions about hazardous materials like asbestos, or track the permits required before work can be performed to comply with health and safety rules.
To create a required checklist, go to menu > Administration > Tools > Checklist > Add New Checklist > then add a question under Check-in Segment > and select Answer Required.
Learn more from the experts
These are just the highlights. Check out all the innovations packed into the Summer 2024 Product Release and watch the Webinar replay.
* Provider Search and network opportunities are available in the U.S. only and will be visible if the Provider Search feature is enabled in your account.